Caratteristiche
Lista
Questa sezione mostra la lista dei trade registrati nel diario di trading.
Ogni riga rappresenta una singola operazione e contiene tutte le informazioni principali: data e ora, strumento tradato, direzione (Long/Short), strategia utilizzata, eventuali note, il profitto o perdita (P/L), il rischio impostato e il valore in R (rapporto rendimento/rischio).
Sono inoltre presenti dati legati alla componente psicologica, come le emozioni prima e dopo il trade, l’indicazione se il piano è stato seguito, un rating personale e l’esito finale (win o loss).
Nella parte inferiore trovi un riepilogo statistico generale con numero totale di trade, profitto complessivo, win rate, R medio e percentuale di piano rispettato.

Analytics
Questa è la pagina Analytics, dove puoi analizzare in modo semplice e visivo le tue performance di trading.
In alto trovi un riepilogo rapido con alcune metriche chiave: numero di note scritte, soddisfazione media e streak (giorni consecutivi di attività).
Sotto sono presenti diversi grafici che mostrano il profitto/perdita per rating, il win rate per rating, il numero di trade per tag e il P/L per tag. Quindi questa sezione ti permette di capire quali strategie e setup funzionano meglio, dove stai ottenendo i risultati migliori e dove puoi migliorare.




Psicologia & Disciplina
1. Emozioni
Questa è la sezione Psicologia & Disciplina, dedicata all’analisi della componente emotiva nel trading.
Mostra come le emozioni prima, durante e dopo il trade influenzano i risultati, collegando ogni stato emotivo al profitto o alla perdita generata. Puoi vedere quali emozioni sono associate a performance migliori e quali invece incidono negativamente.
È presente anche un riepilogo del flusso emotivo tra prima e dopo il trade, per capire come cambia il tuo stato mentale in base all’esito dell’operazione.



2. Disciplina
Questa è la sezione Disciplina, che analizza quanto stai rispettando il tuo piano di trading.
In alto trovi la percentuale di trade non seguiti, parzialmente seguiti e completamente aderenti al piano.
Sotto puoi vedere il profitto medio in base al livello di aderenza e il win rate per ciascuna categoria. Questo ti permette di capire in modo chiaro quanto il rispetto del piano incida sui risultati.


3. Errori
Questa è la sezione Errori, dedicata all’analisi degli errori operativi.
In alto vedi quanti trade hanno avuto errori e quanti invece sono stati eseguiti correttamente.
Il grafico centrale mostra la frequenza dei diversi tipi di errore, come stop spostato, size sbagliata, uscita ritardata, news ignorate o assenza di stop loss.
In basso trovi l’impatto degli errori sul profitto, così puoi capire quali comportamenti incidono di più sui risultati.


4. R-Multiple
Questa è la sezione R-Multiple, dedicata all’analisi delle performance in termini di rapporto rischio/rendimento.
In alto trovi le metriche principali: expectancy, media dei trade vincenti e perdenti, profit factor, totale R accumulato, miglior e peggior trade e win rate.
Sotto è presente la distribuzione degli R-Multiple, che mostra quanti trade rientrano in determinate fasce di rendimento rispetto al rischio.
A destra trovi il grafico win/loss ratio, che evidenzia la percentuale di trade vincenti e perdenti.
In basso è visibile l’elenco degli ultimi trade con il rispettivo rischio e risultato in R.



Report
Questa è la pagina Report, che riassume le performance in un periodo specifico, settimanale o mensile.
In alto trovi i dati principali del periodo selezionato: profitto totale, numero di trade, win rate, media per trade, miglior e peggior operazione, numero di note scritte e livello di soddisfazione.
Sono presenti anche informazioni sulla disciplina, sull’R-Multiple medio e totale, e sulle emozioni predominanti nel periodo.
In basso puoi vedere il confronto con il periodo precedente, per capire immediatamente se le performance stanno migliorando o peggiorando.

Esempio di Report
Strategie
Questa è la pagina Strategia, dove puoi creare e gestire i tuoi setup di trading.
Nella parte alta puoi inserire una nuova strategia, indicando nome, descrizione, regole di ingresso, regole di uscita e parametri di risk management. È lo spazio in cui definisci in modo chiaro e strutturato il tuo piano operativo.
Sotto trovi l’elenco delle strategie già salvate, con statistiche sintetiche come numero di trade, profitto totale e win rate. Per ogni strategia puoi vedere i dettagli o modificarla.


Obiettivi
Questa è la pagina Obiettivi, dove puoi impostare e monitorare i tuoi target operativi.
In alto puoi creare o modificare un obiettivo scegliendo nome, periodo (es. giornaliero), metrica da monitorare e valore target.
Sotto trovi l’elenco degli obiettivi attivi, con una barra di avanzamento che mostra quanto sei vicino al risultato. Ad esempio puoi impostare un numero massimo di trade, un win rate minimo o evitare determinati tag.


Checklist
Questa è la pagina Checklist, dove puoi creare e utilizzare liste di controllo operative.
In alto puoi creare una nuova checklist inserendo nome, tipo (ad esempio pre-market o post-trade) e le varie voci da spuntare.
Sotto trovi le checklist già salvate, divise per categoria. Ogni checklist può essere compilata prima o dopo il trade per assicurarti di seguire tutti i passaggi previsti.


Gallery
Questa è la pagina Gallery, organizzata in formato calendario.
Mostra i trade distribuiti giorno per giorno, con indicazione del numero di operazioni e del risultato giornaliero in profitto o perdita. Ogni giorno evidenzia rapidamente l’andamento, permettendoti di individuare le giornate migliori e quelle più difficili.
È possibile navigare tra i mesi e scaricare un report in PDF.


Esempio di trade nella Galleria
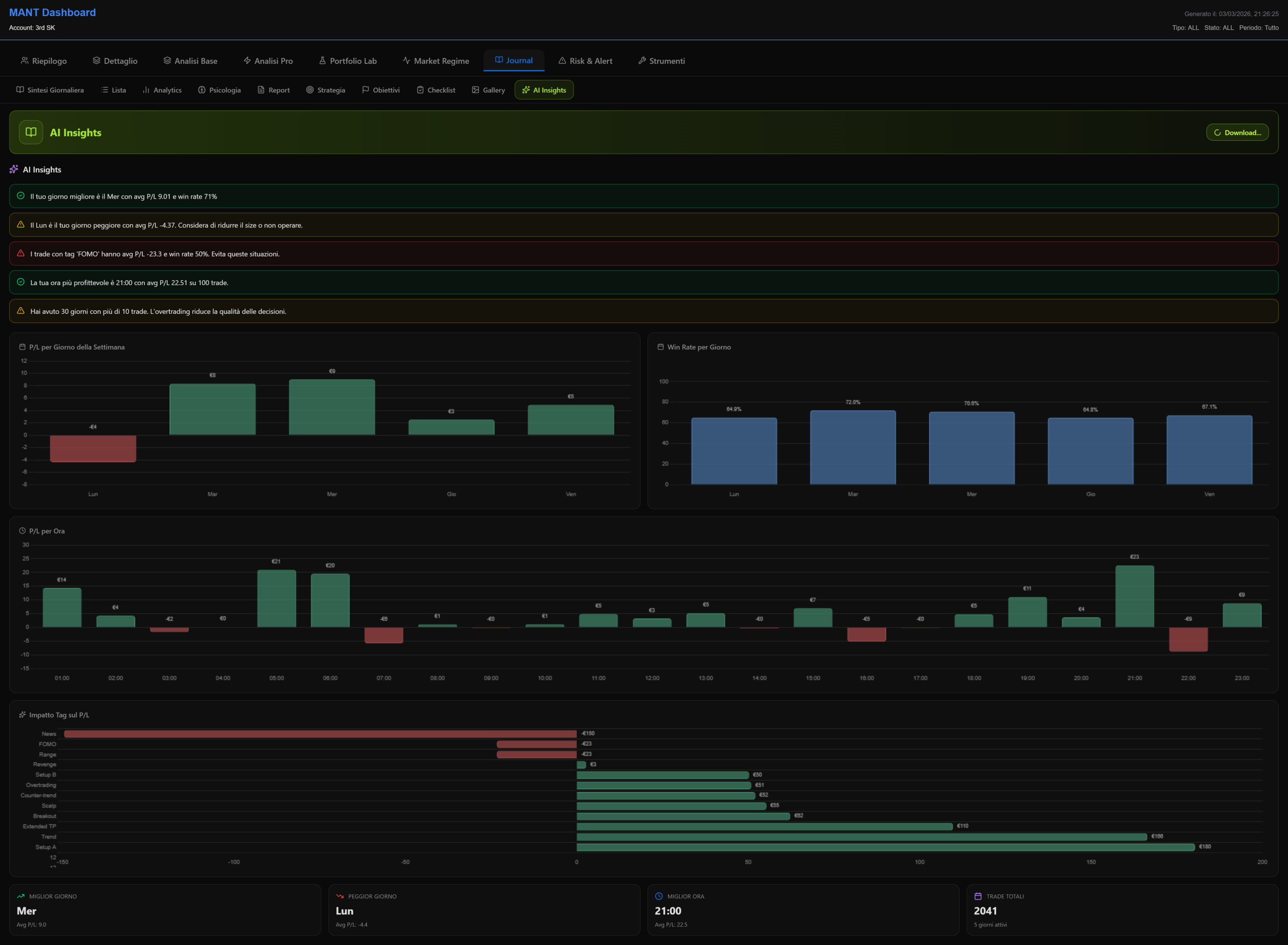
AI Insights

